1.3.4-AC
๐ Excited News: TeamBoard TimePlanner for Jira V1.3.4 Cloud
We're excited to announce the release of TeamBoard TimePlanner for Jira V1.3.4 Cloud:
Custom Dashboard packed with major improvements to enhance productivity.
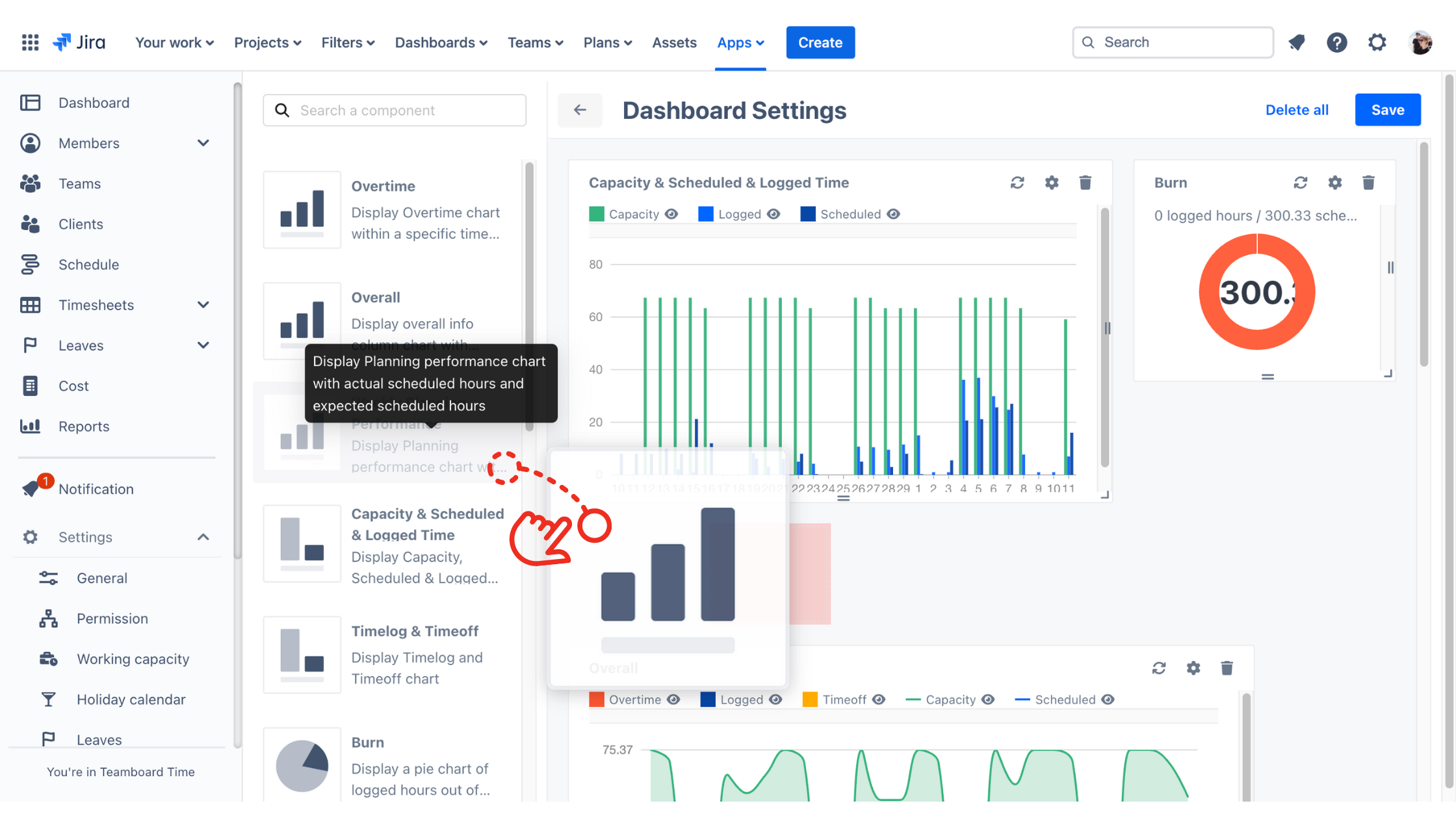
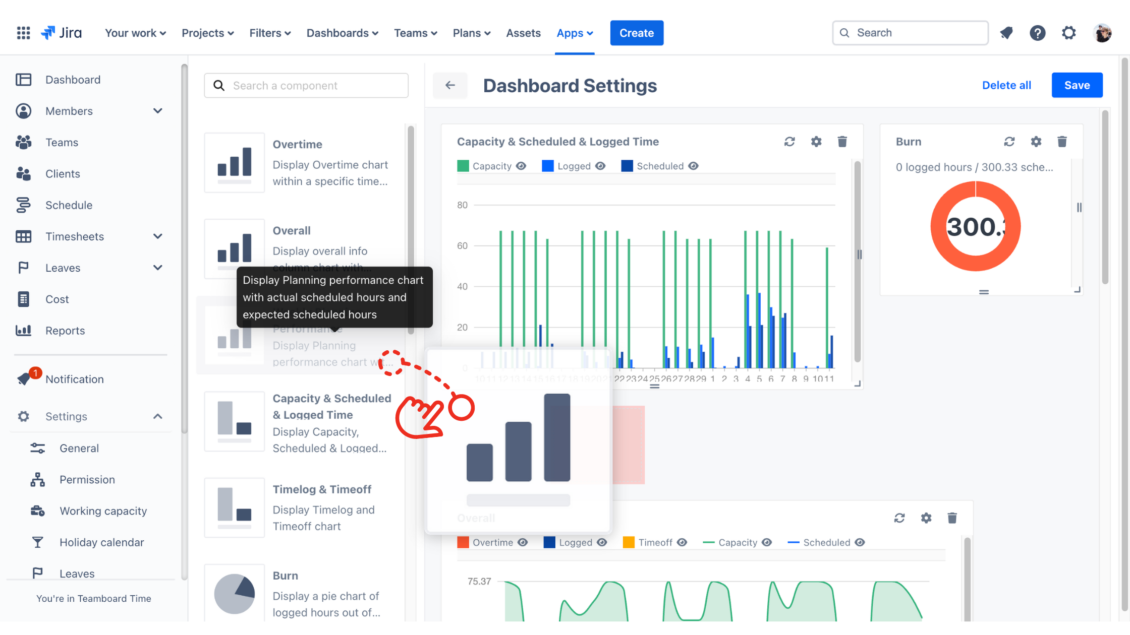
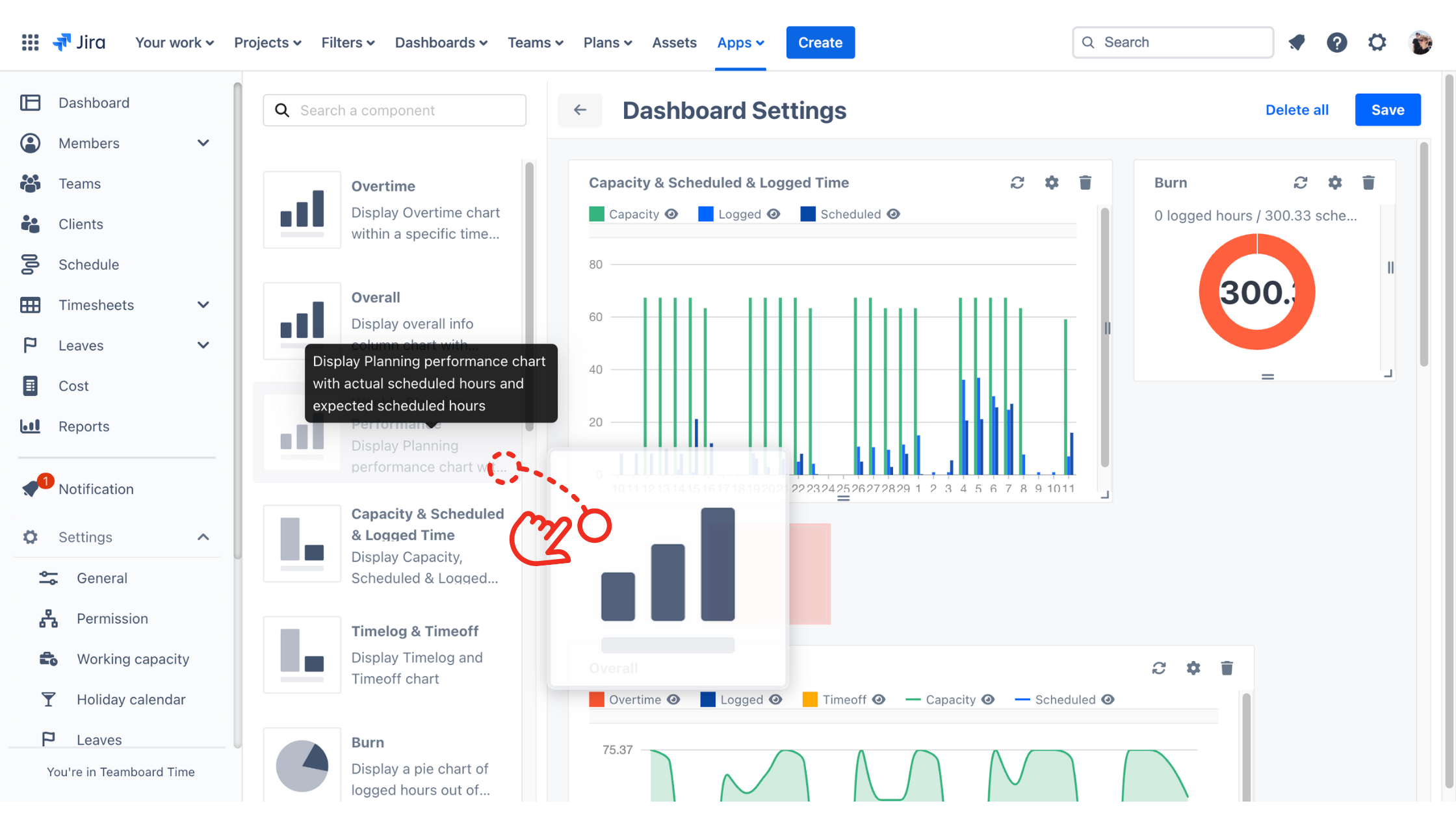
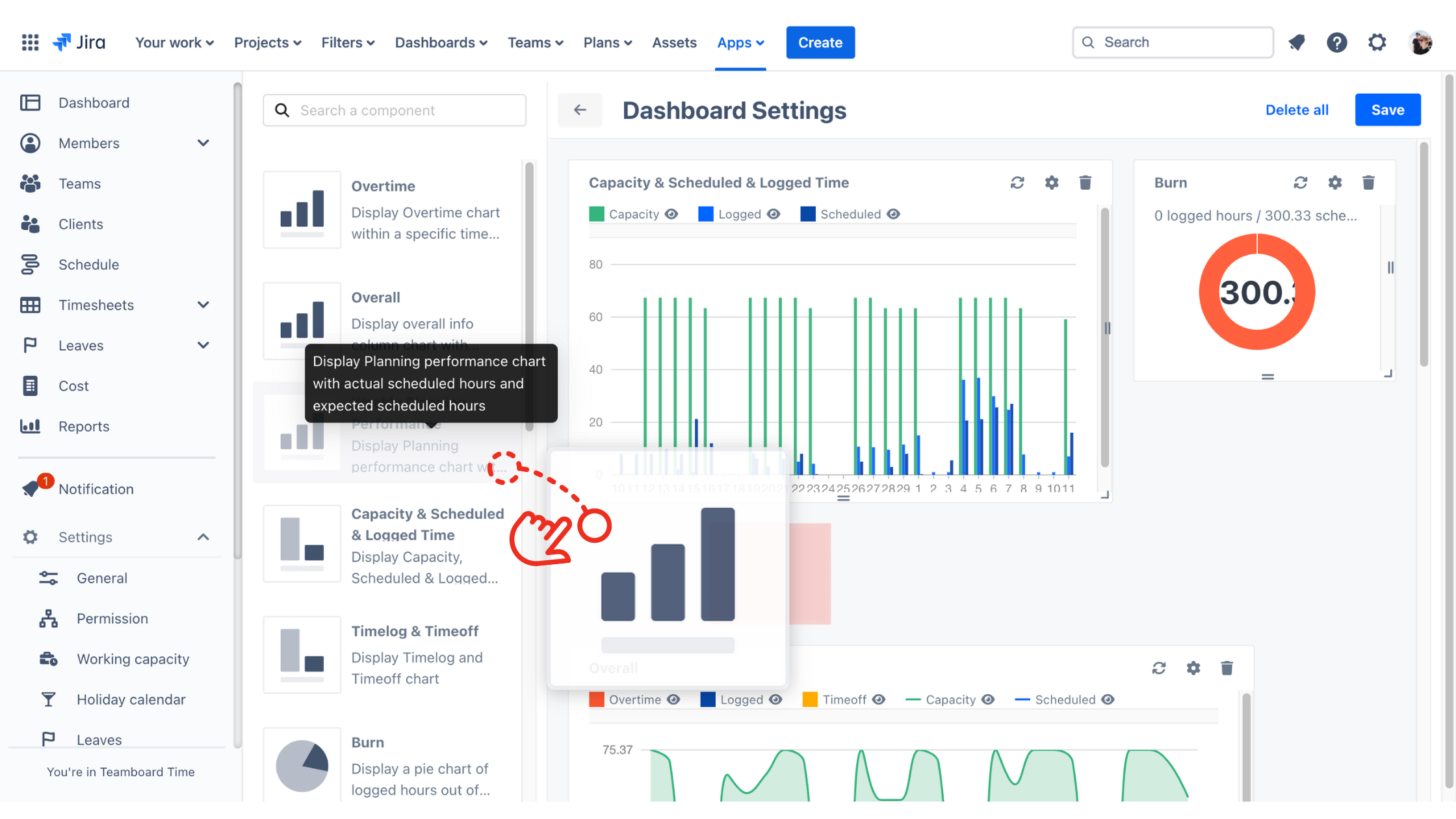
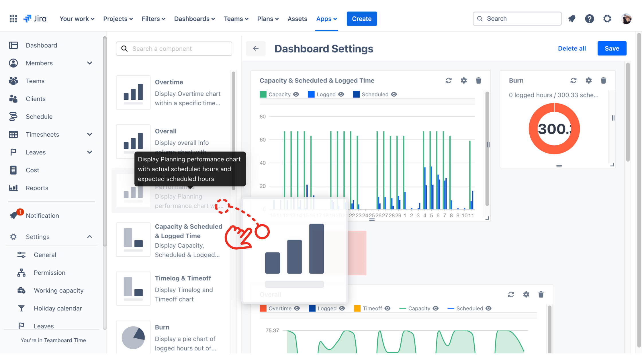
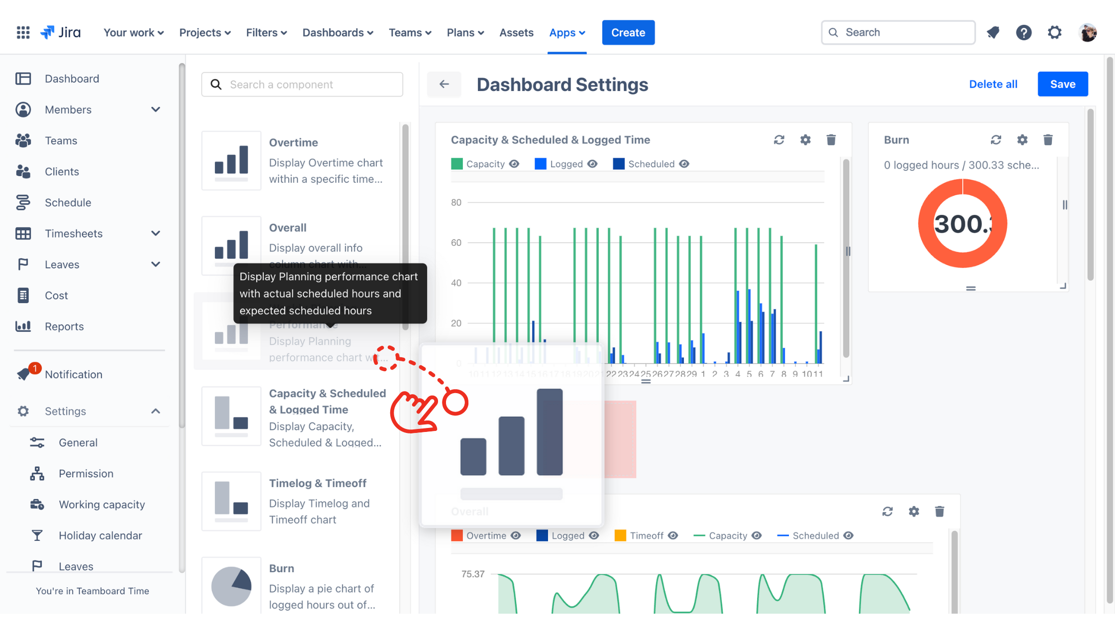
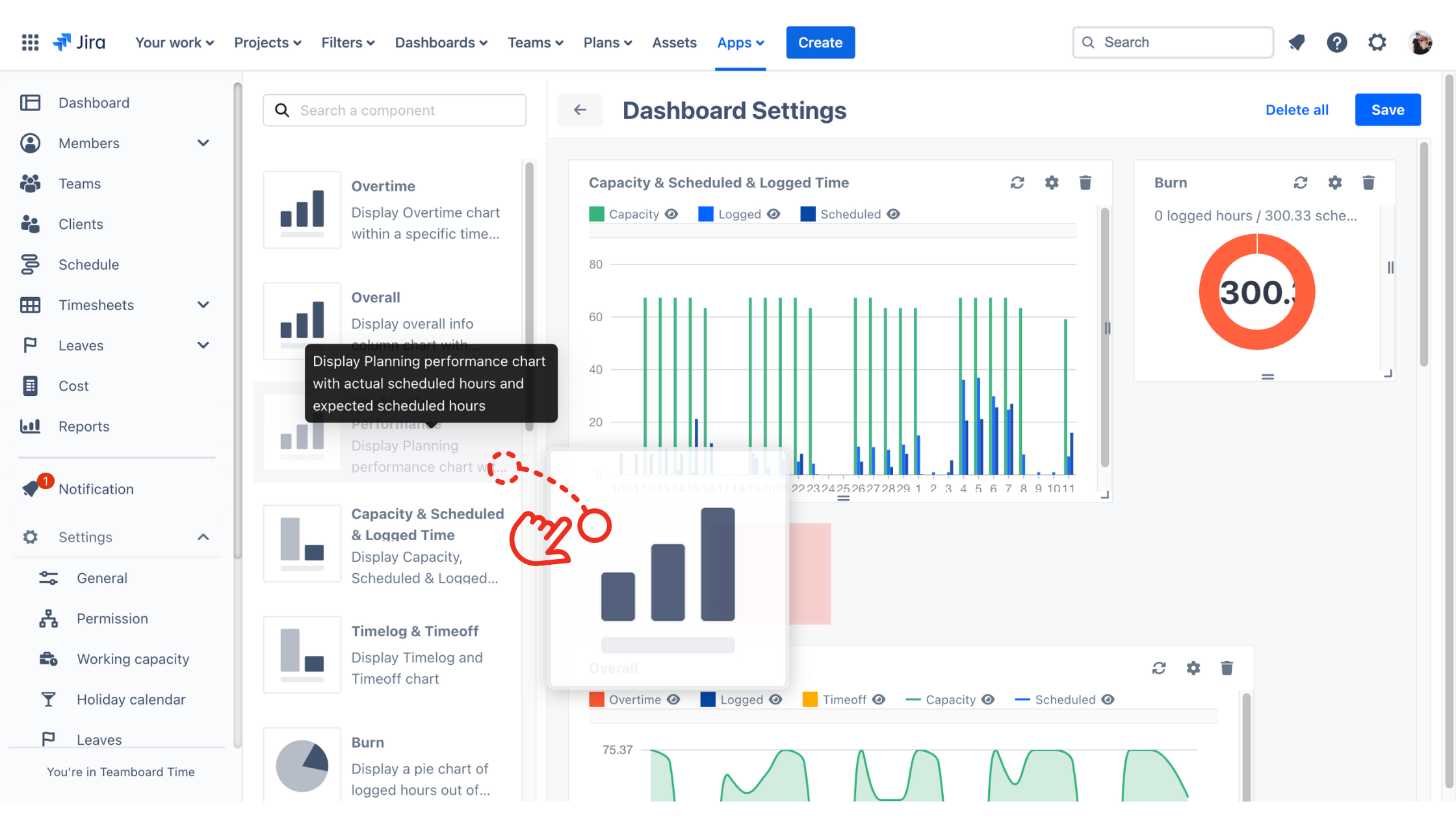
New Feature: Custom Dashboard
Introducing our Custom Dashboard Layout, designed to give you full control to customize the view and give a deeper insight into resource utilization.
Customization:
Tailor your dashboard to your exact needs. Having the ability to control the layout and elements of the dashboard flexibility with a drag-and-drop functionality.

Drap-and-drop Interface
Configure chart names, adjust date ranges and rearrange elements effortlessly.

Flexibility:
Display data in various visual formats, including charts, graphs, and tables. Switch between different views seamlessly to adapt to changing requirements and gain comprehensive insights across multiple timeframes.

Clearer Overview:
Compare different types of data across various timeframes within a single view, providing a clearer understanding of project progress and resource allocation.
Enhanced UI Interface:
Enjoy an intuitive and user-friendly interface, enhancing your dashboard experience and making navigation a breeze.
Other Improvements:
Customize working capacity
Provide an option to highlight overdue tasks on the schedule in the preferences setting
Able to add a half-day public holiday
Able to add fractional value into allocation
Able to customize the logged hours in Timelog
Provides some basic filters by status and priority on the schedule
Improve the UI of the schedule board
Enhance reporting functionality
Bug Fixes
Addressed issue where notes were not saved after logging time for a ticket
Resolved minor allocation bugs
Read more details about TeamBoard TimePlanner V1.3.2 AC
In case you need any technical support or feature suggestions on hand, please don't hesitate to create a ticket at our support desk.