Managing Client Costs
Only users with the Billing Admin role can add costs to tasks and generate client cost reports. App Admins can manage billing settings and assign Billing Admin roles as needed.
The Client’s Cost Management feature in TeamBoard TimePlanner allows users to track and manage costs associated with clients. It provides transparency and control over the financial aspects of client-related tasks and projects, ensuring accurate billing and reporting.
Adding Costs for Clients
Billing Admin can add costs for a client when scheduling a task in two ways: for a new task or an existing task. Follow these steps:
Adding Costs to a New Task
STEP 1 Go to the Schedules from the left-hand menu.

STEP 2 Open the Planning Dialog in two ways:
Click
in the toolbar to open the Planning Dialog

Click on a specific date or drag across a range of dates to open the Planning Dialog.

STEP 3 In the Planning Dialog: Toggle to mark this task as billable for the selected client(s):

Choose the appropriate Rate Type from the dropdown. 👉 Learn more about How to configure Rate Type.

You can also select Custom Rate if needed.

STEP 4 Click to save the task and assign the cost.
Adding Costs to an Existing Task
To add or update costs for an existing task in TeamBoard TimePlanner, follow these steps:
STEP 1 Open the Planning Detail Panel
Go to the
Schedules from the left-hand menu.
Open the Planning Detail panel in one of two ways:
Right-click on the task card and select
from the context menu.

Simply click directly on the task card to open the Planning Detail panel.

You can also open the Planning Detail Panel from the Calendar Board.
STEP 2 Select the ‘Plan’ tab: Toggle to mark this task as billable for the selected client(s):

Choose the appropriate Rate Type from the dropdown. 👉 Learn more about How to configure Rate Type.

You can also select Custom Rate if needed.

STEP 3 Click to save your changes.
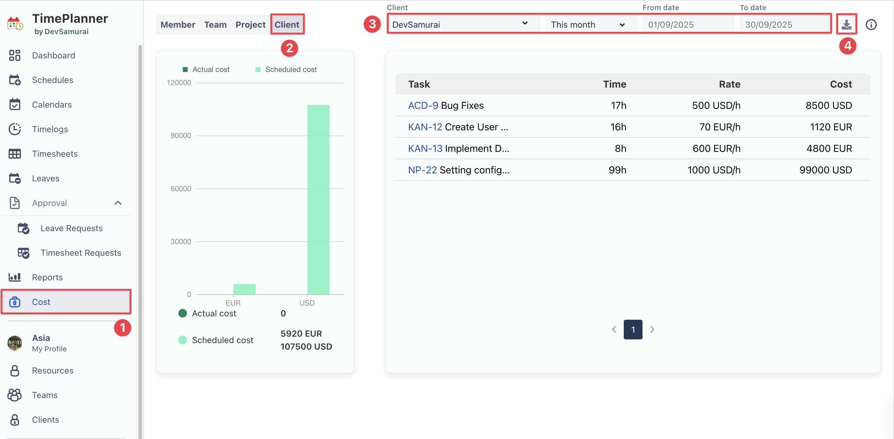
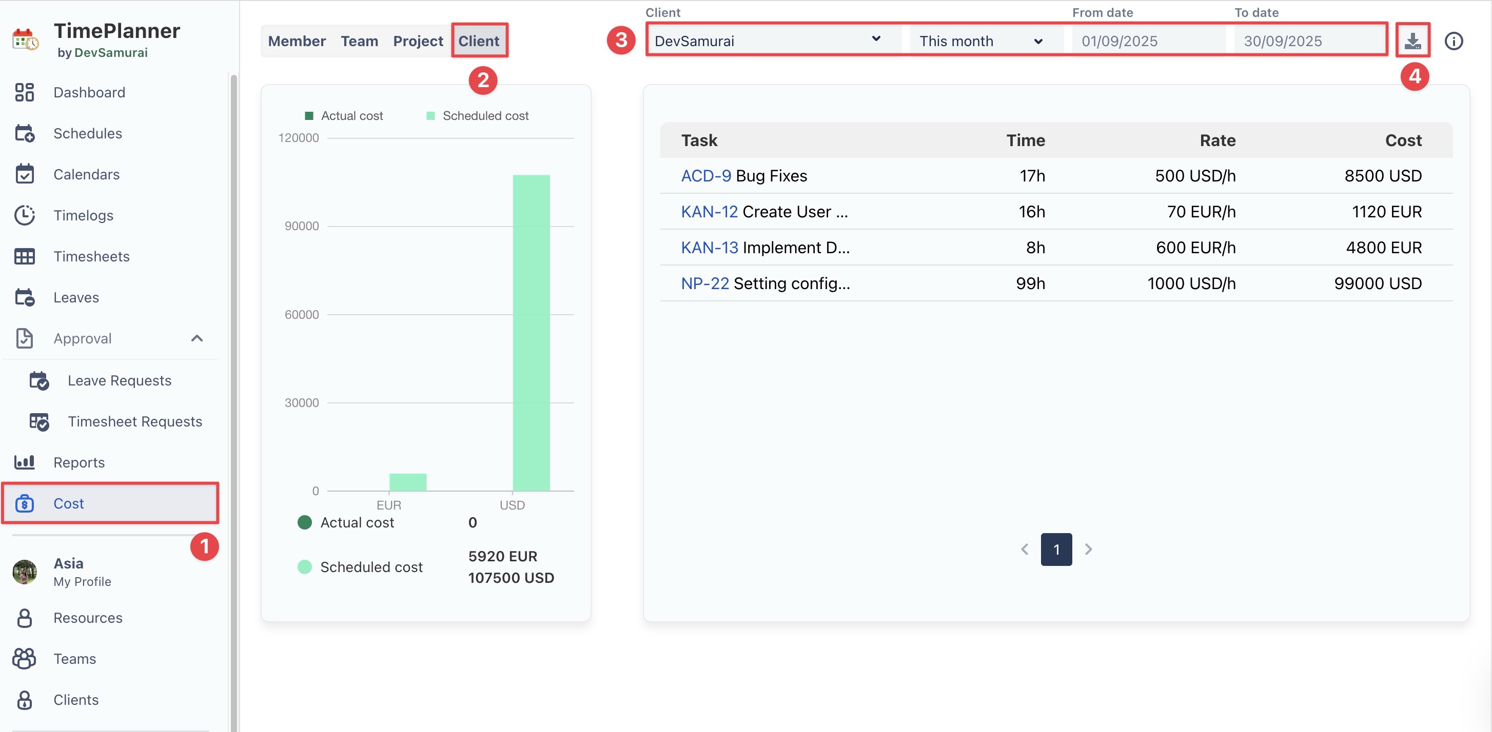
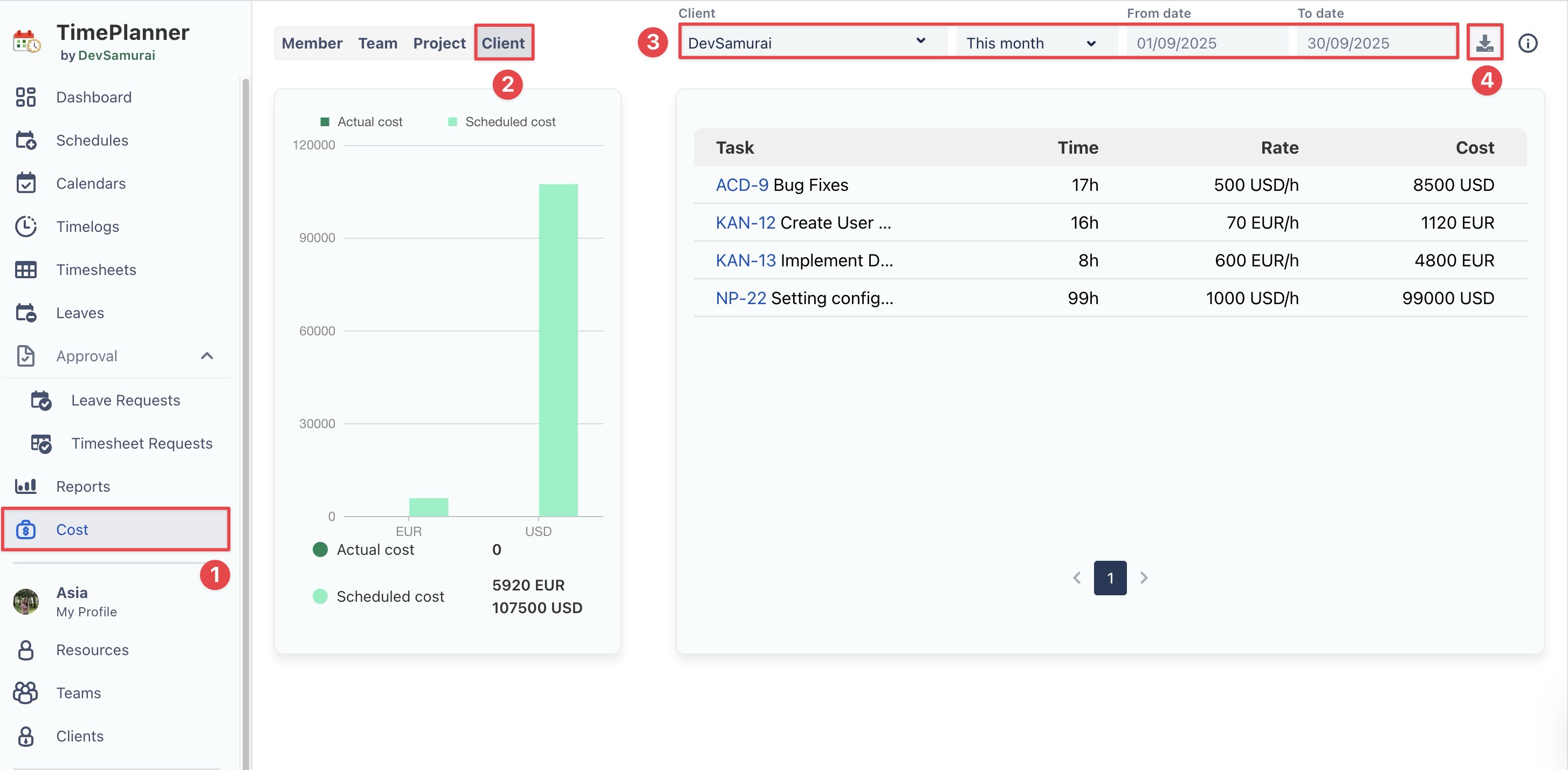
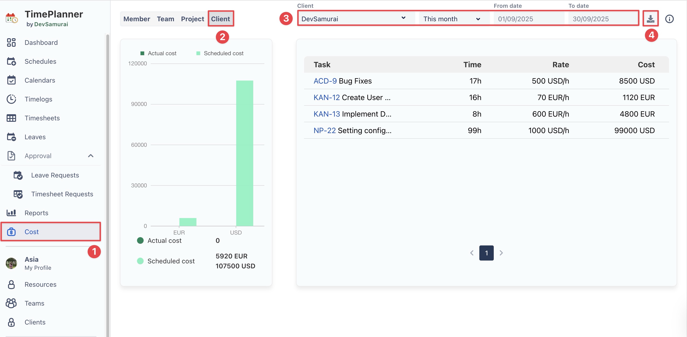
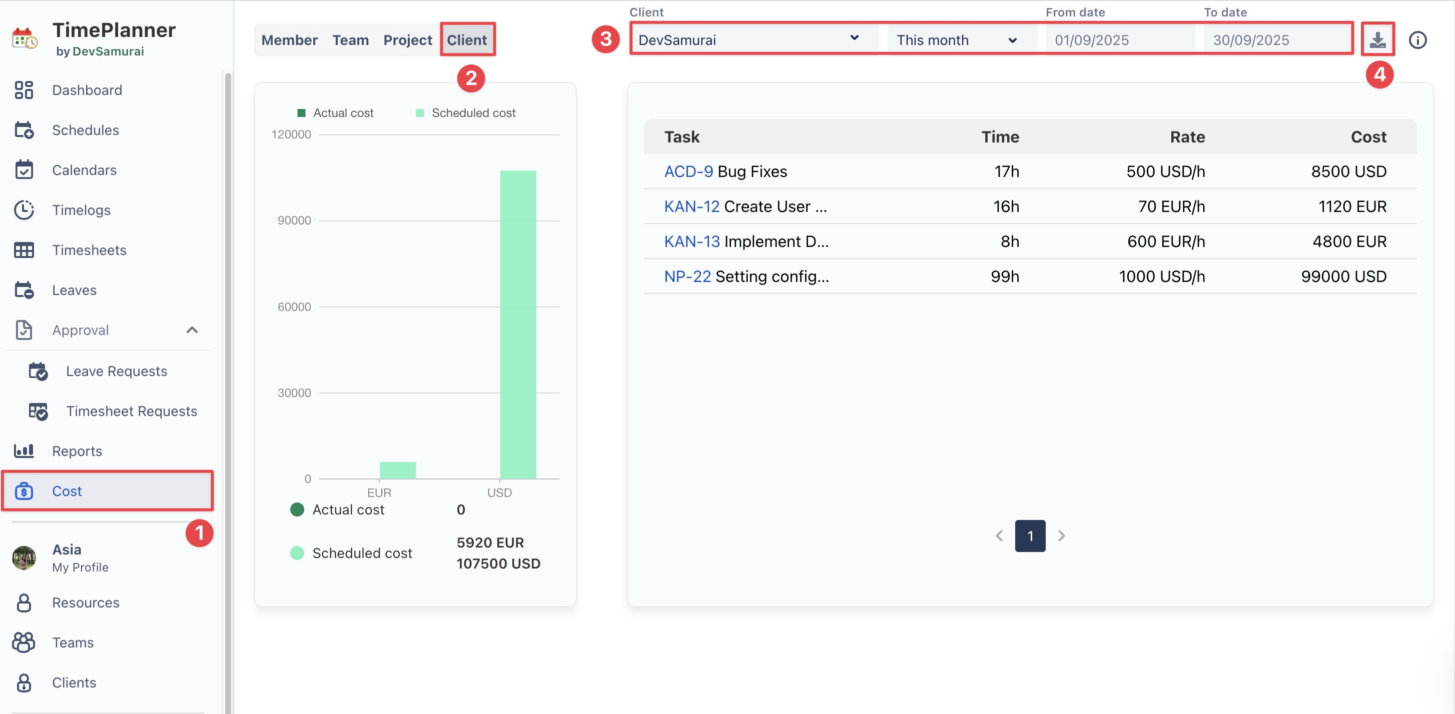
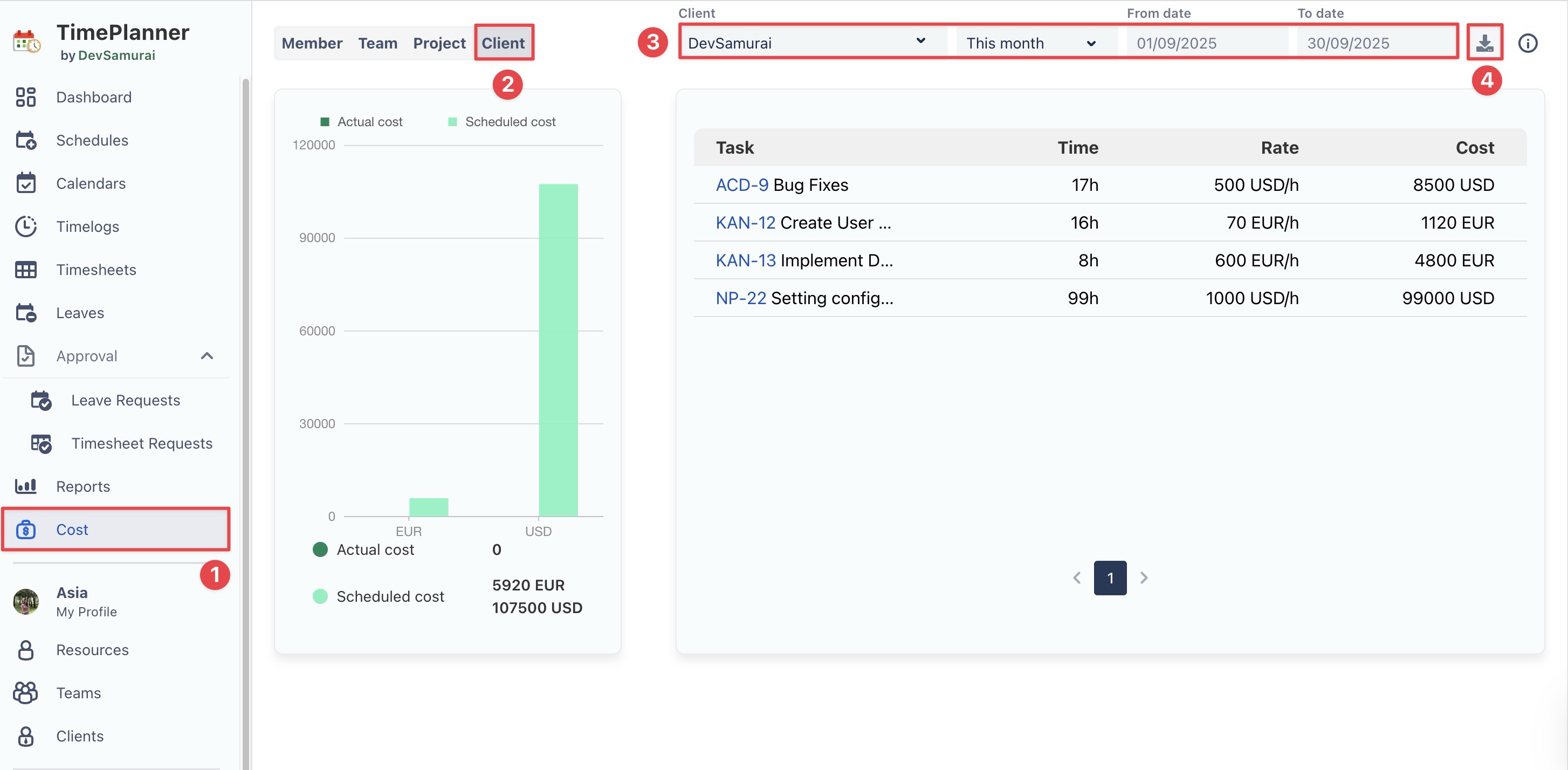
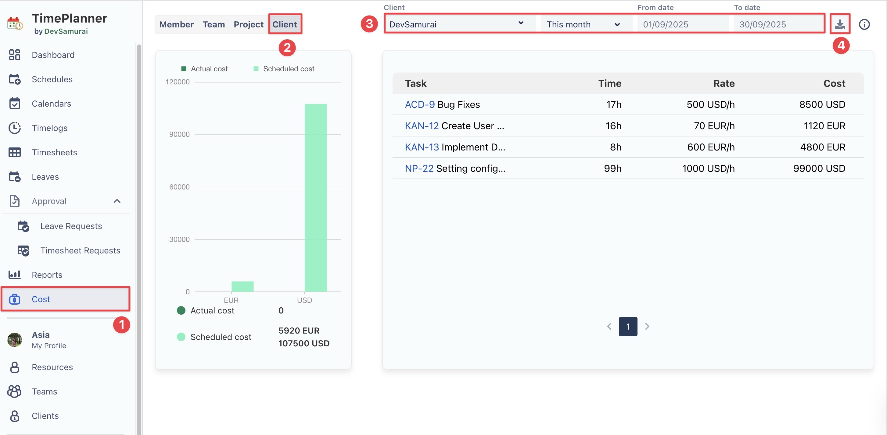
Managing Client Cost Reports
Billing Admin can generate detailed Client Cost Reports to track costs, monitor project spending, and analyze financials across tasks and projects. Reports can cover any date range, giving you a flexible view of your client-related costs.
Steps to Generate a Client Cost Report:

From the left sidebar, select
Cost to open the report.
Choose the Clients tab to focus the report specifically on client-related costs.
Select the desired Client & date range for which you want to generate the report.
Click
to export the report to export the report as a CSV file for further analysis.