Report Overview
Accessing the Reports
To open the Reports in TimePlanner:
Navigate to the left sidebar.
Click on
Reports.

The Reports page in TimePlanner is divided into two main sections:
1. Report Types
TimePlanner provides three main report templates (General, Scheduled Time, Logged Time) that allow you to create and analyze time and resource data from different perspectives.

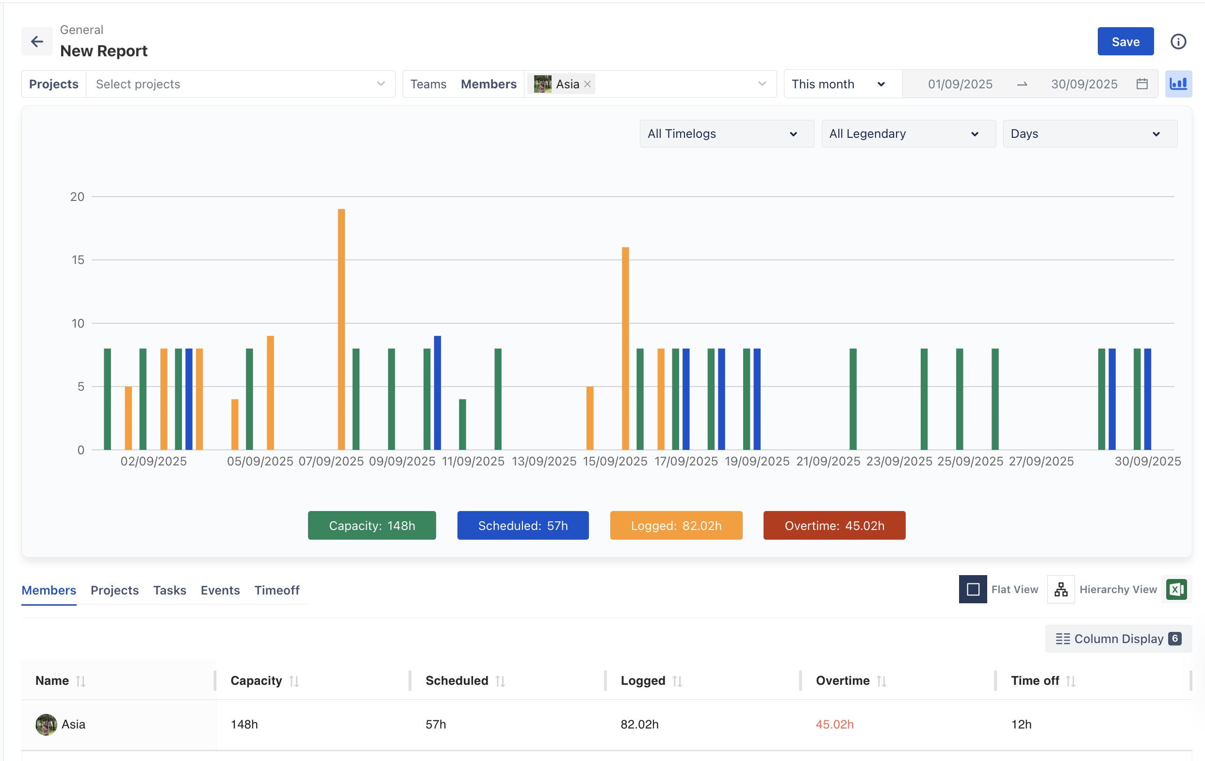
General Report
The General Report combines scheduled and logged time data into a single view. It is used to review overall team performance, workload balance, and project progress at a high level.

Scheduled Time Report
The Scheduled Time Report shows how planned hours are allocated across projects, teams, or members within a selected period. It is used to check workload distribution and compare planned work with available capacity.

Logged Time Report
The Logged Time Report displays the actual hours logged by team members on tasks, events, and custom activities. It is used to analyze productivity and compare effort across projects or individuals.

2. Report List View
The Report List View displays all reports that have been created and saved within your Jira instance. This section allows you to quickly access and reuse existing reports without needing to recreate them.
