How to Optimize Team Management with TeamBoard TimePlanner?
In the previous guide, we covered the topic “How to Leverage Team Leader Access in TeamBoard TimePlanner”, including permissions to create and manage teams. This guide will demonstrate how to utilize those permissions to optimize team management.
1. Set Working Capacity
Admins can set default working capacities or customize schemes for specific members via Settings -> Working Capacity.

Then, team leaders can adjust individual capacities by going to Members section -> Clicking on All Resources to find your team members-> Moving to their Capacity tab and setting up.

2. Task assignment and scheduling
To schedule tasks, navigate to the "Team Board" and select the "Schedule" tab, or use the Schedule section from the sidebar to pick a team you manage.
Here are some ways to plan tasks:
Using Issues Box: Open the issues box to view all tasks, then drag and drop them onto the board to assign them to members.

Direct Input: Click on the board to enter task summaries or create new issues. Here you can also submit a leave request or schedule an event.

From Jira Tickets: Open TeamBoard TimePlanner on the detail section and add a plan

Adjusting Planned Tasks:
Hover on the task card and drag to modify start/end dates and working hours.
Click on the menu icon beside the task card and go to planning detail to adjust details or assign tasks to multiple members.

Recurring Tasks:
Set a recurring task while planning a new task or going to planning detail, choosing "Repeat," selecting occurrence days and due dates, and saving your settings.

These steps can also be done in the Calendar.
3. Managing team workload
On the schedule board, click turn on workload.
Red color: Indicates scheduling exceeds the team member’s capacity.
Green color: Shows scheduling fulfills the team member’s capacity.
Blue color: Reflects underutilization of capacity

Click on a member's avatar to view their capacity, then expand the section to review and adjust tasks as needed. This feature helps balance workload efficiently, ensuring optimal productivity without overburdening team members.
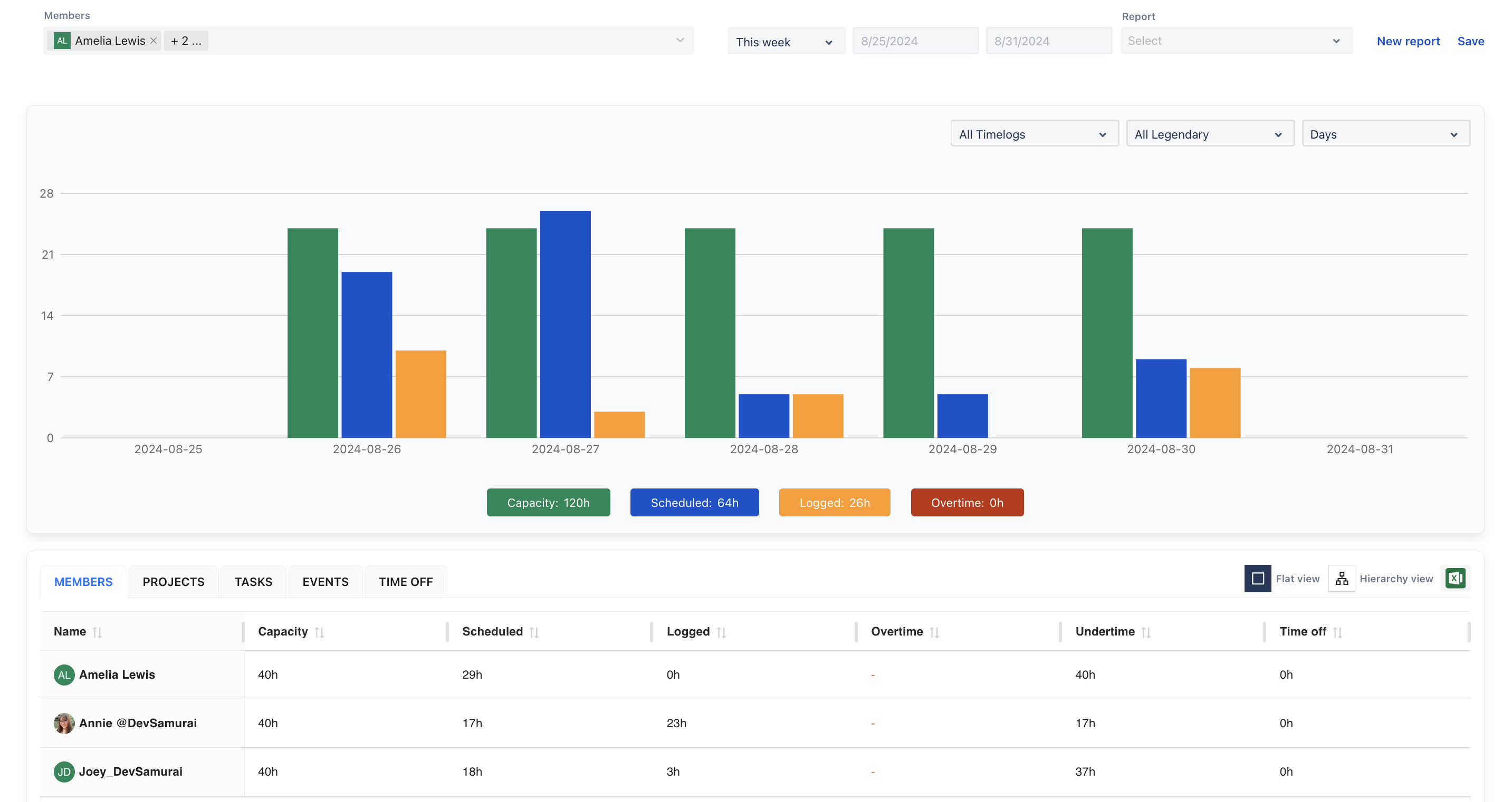
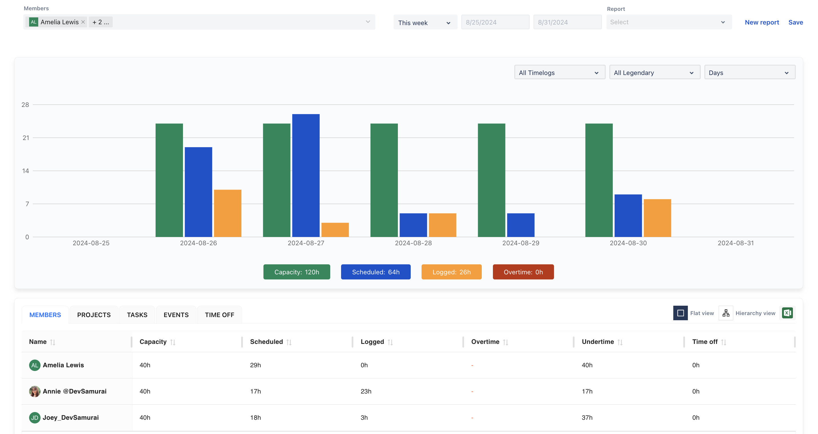
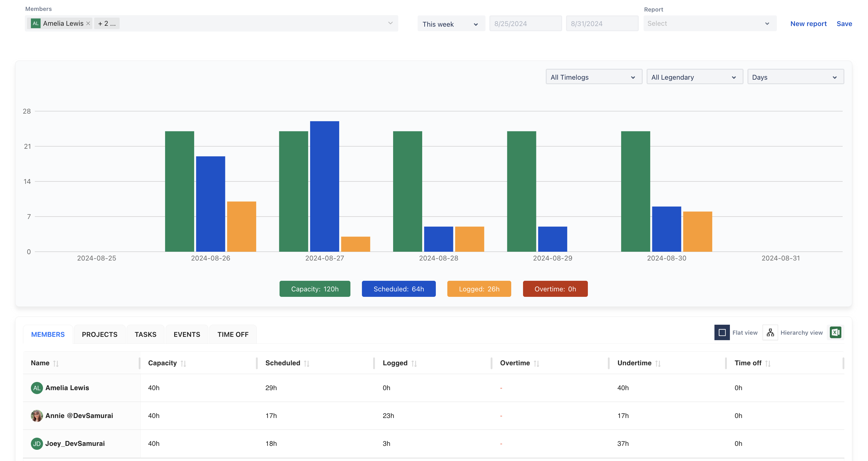
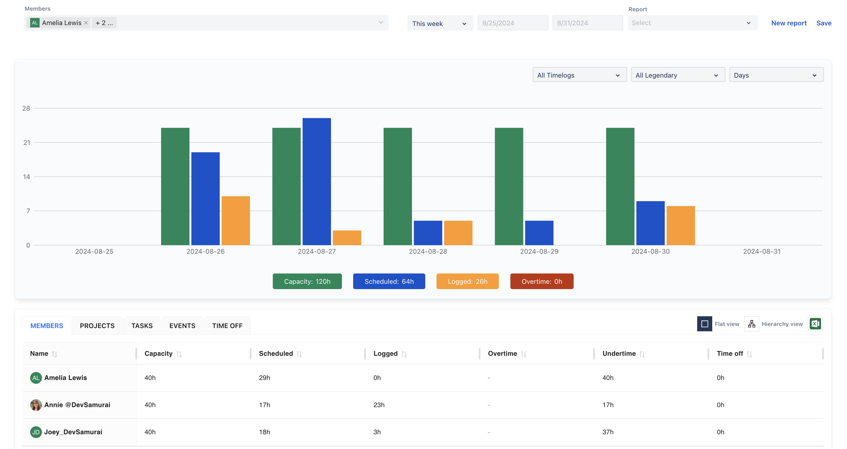
4. Reporting and Insights
Utilize the reporting feature to select your team or individual members, and analyze the data to evaluate performance and pinpoint areas for improvement.

Leverage the dashboard for an at-a-glance view of team performance and scheduling, allowing you to make informed decisions and optimize overall efficiency.

This helps keep track of key metrics and enhances the team's productivity through data-driven insights.
If you have any questions, please feel free to reach out to our support team or schedule a demo call to get personalized assistance.
🆕 Try it now on Sandbox
🙋 Contact Support
🌐 Visit teamboard.cloud