1.2.0-AC
New features
All premium features are now available:
Notifications: app notifications and email notifications for timesheets and vacation processes
Notification settings: configure to receive notification or not

Rate & Cost
Manage rate unit
Manage Resource rate, Resource group rate, Project rate, Project group rate

Plan cost for task
Cost reports: generate cost reports for individual resource, Team, Project or Client

Export cost report
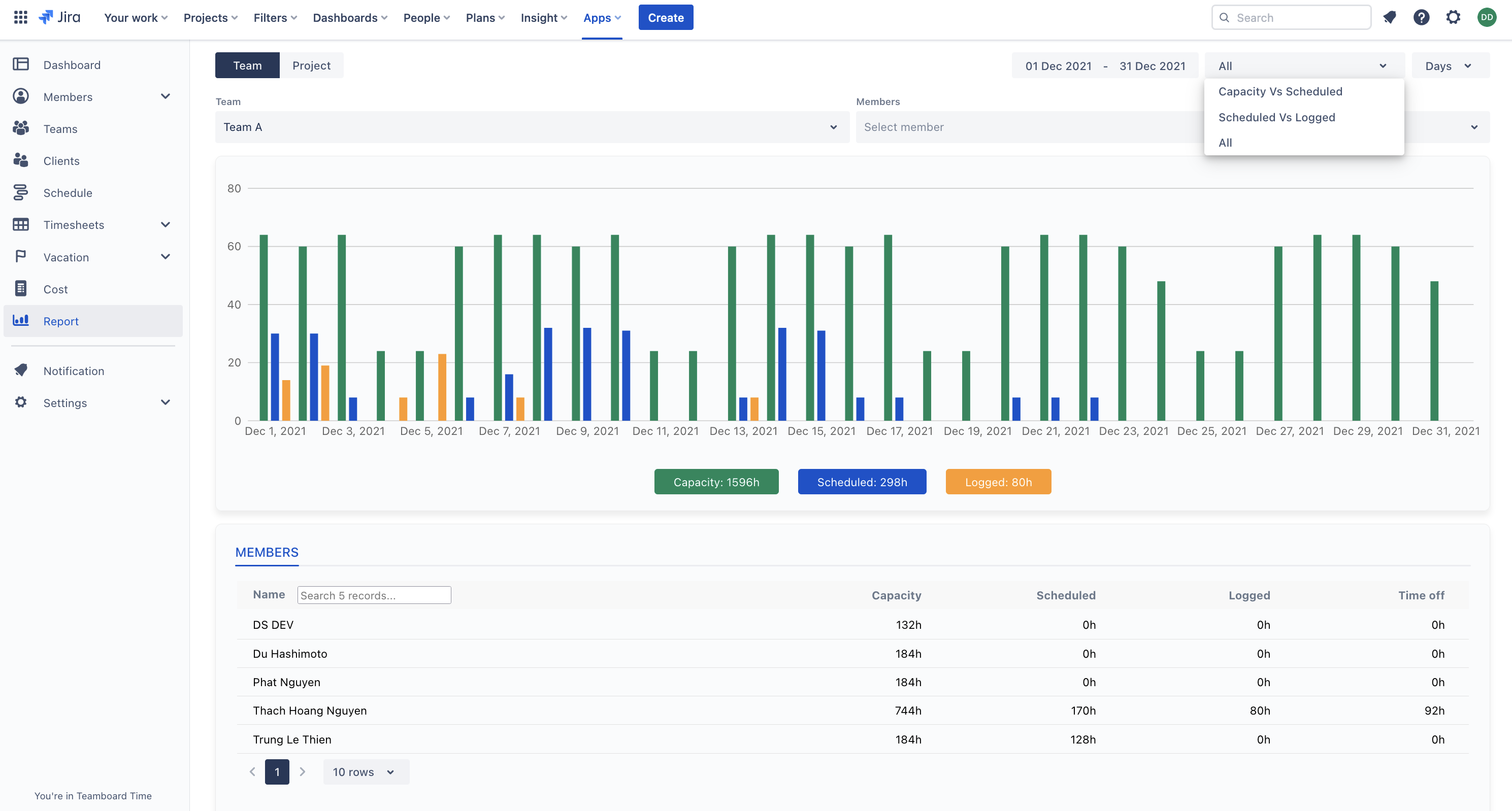
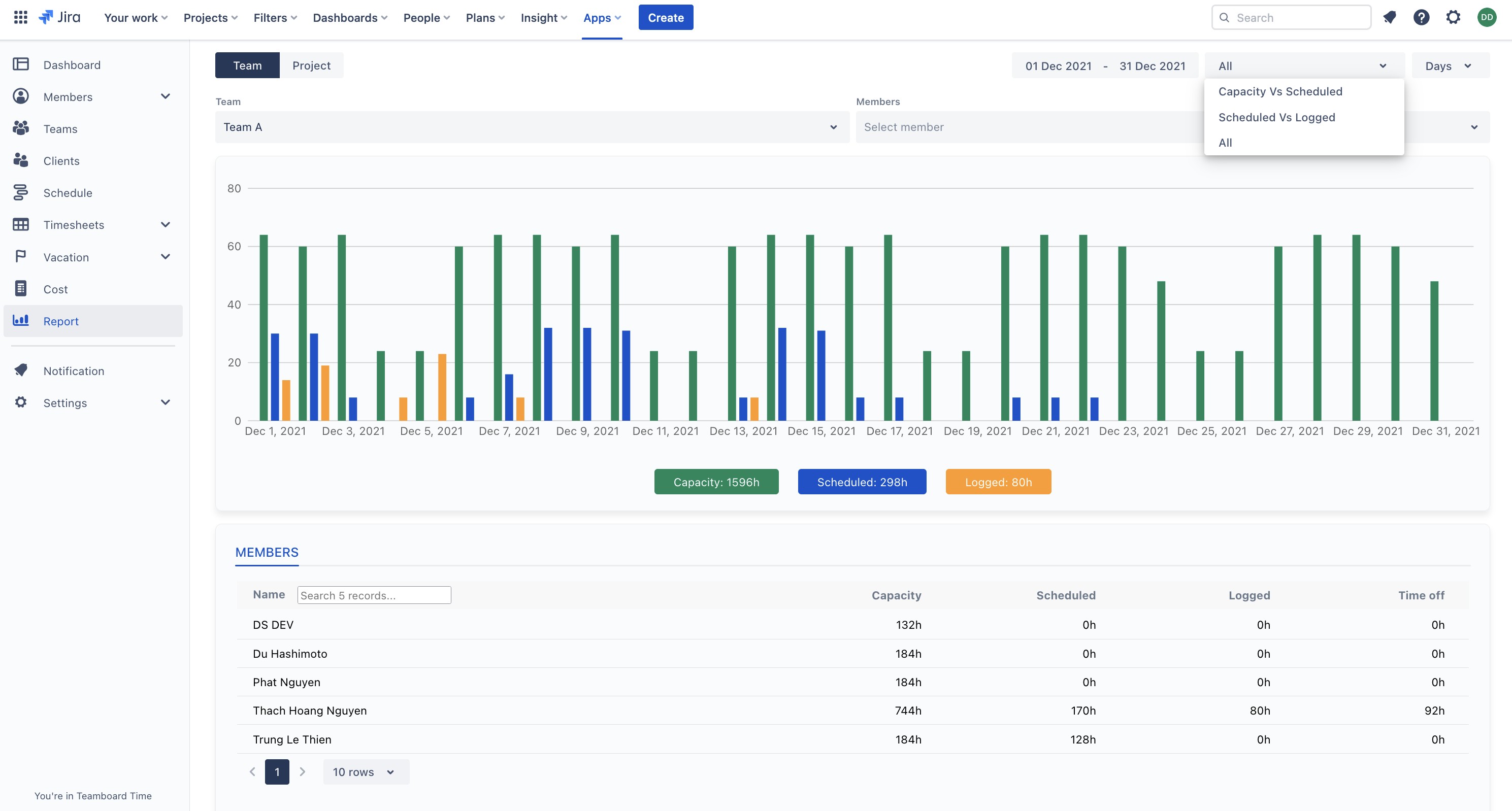
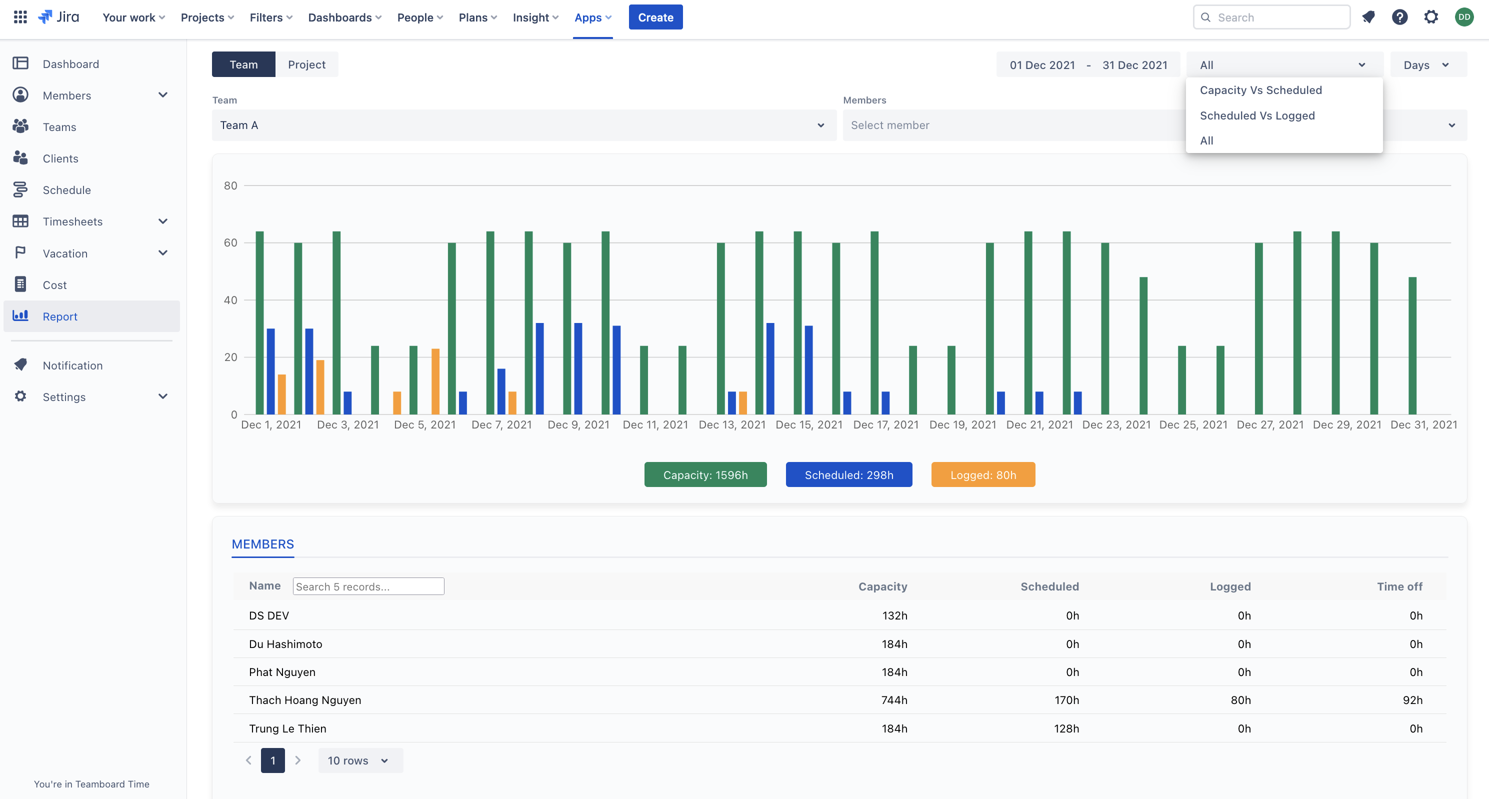
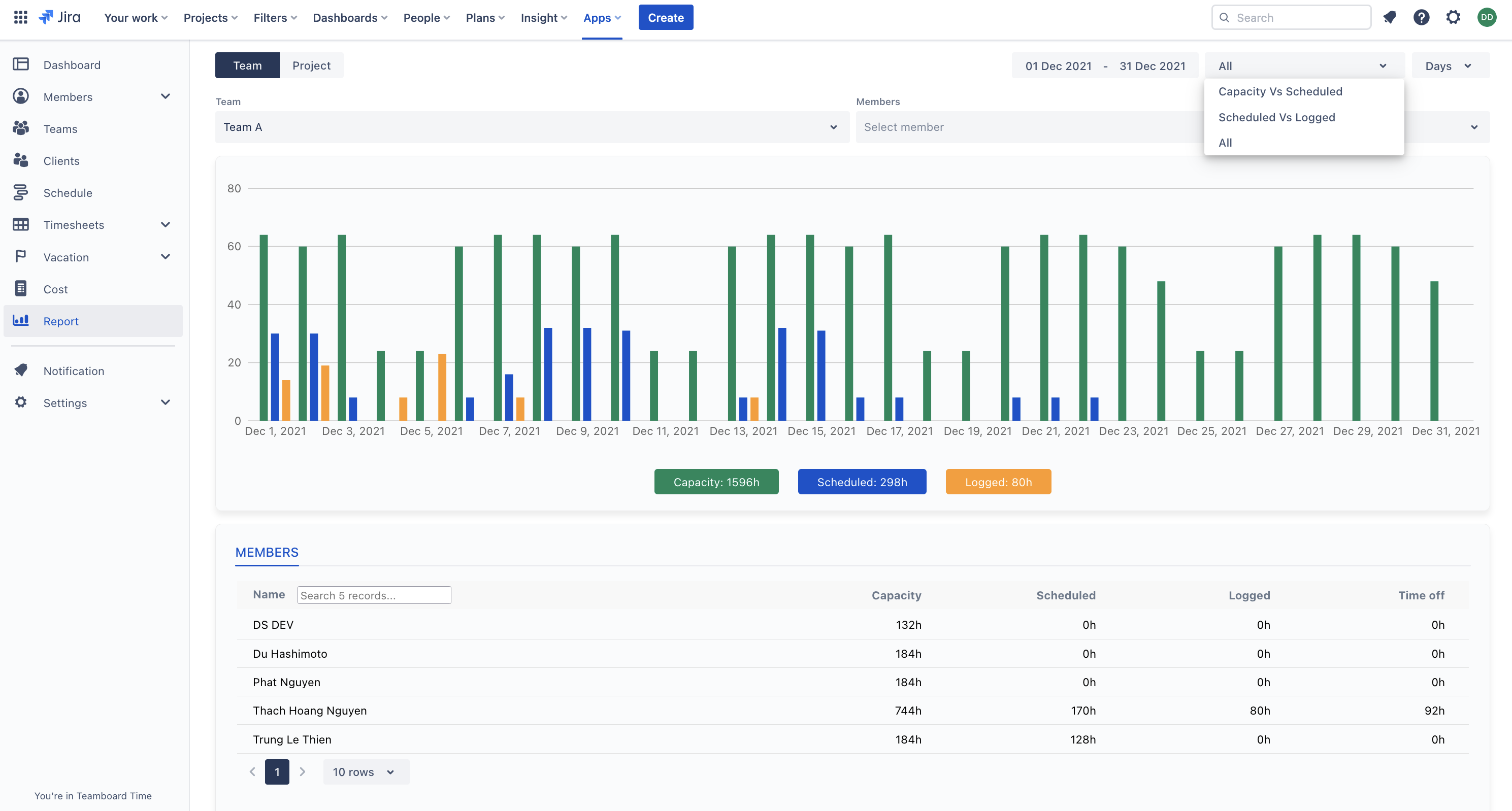
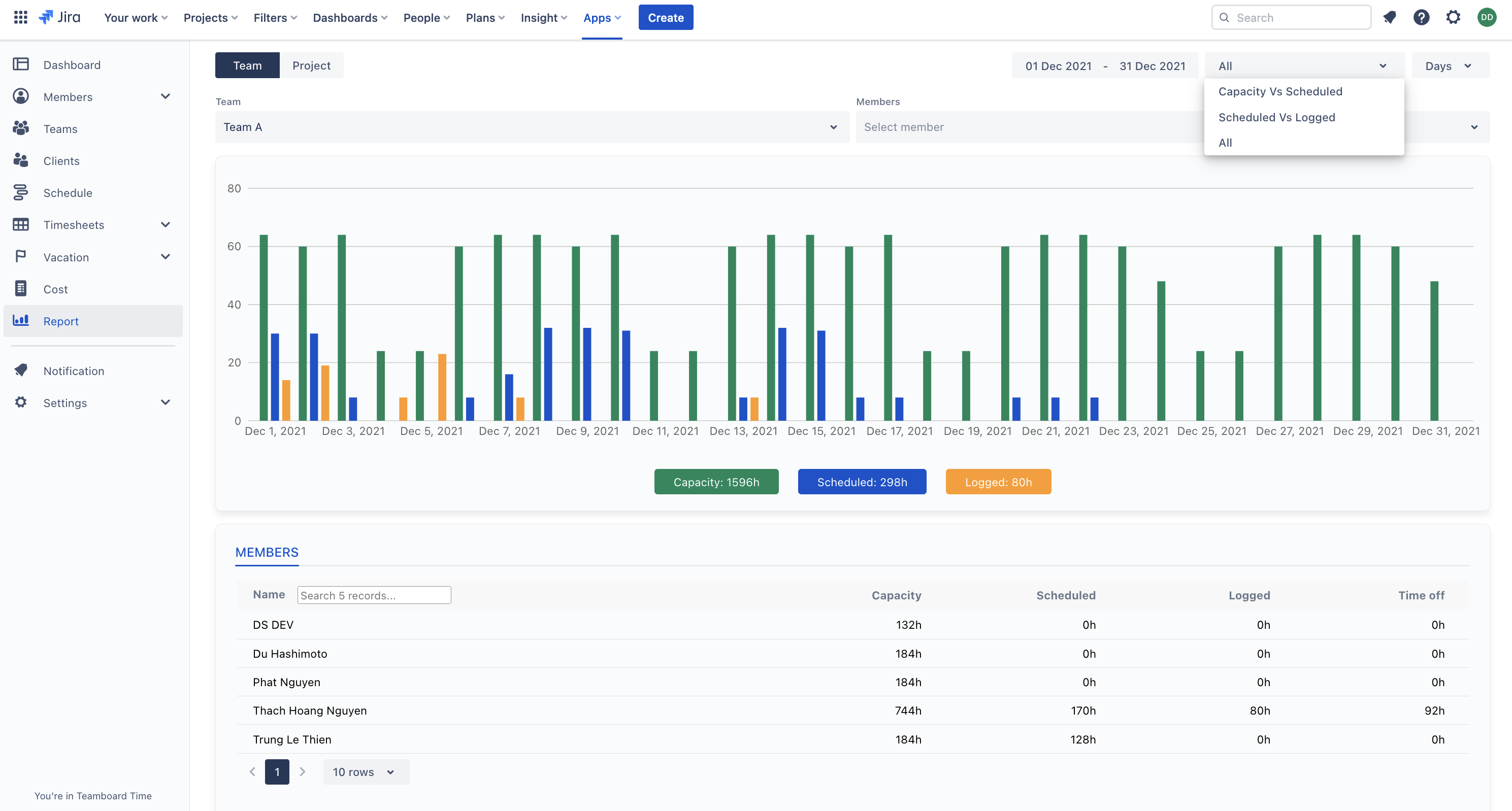
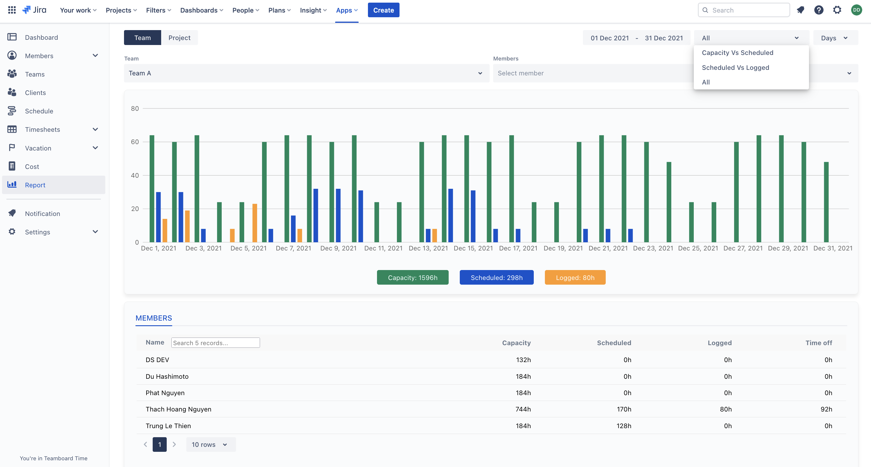
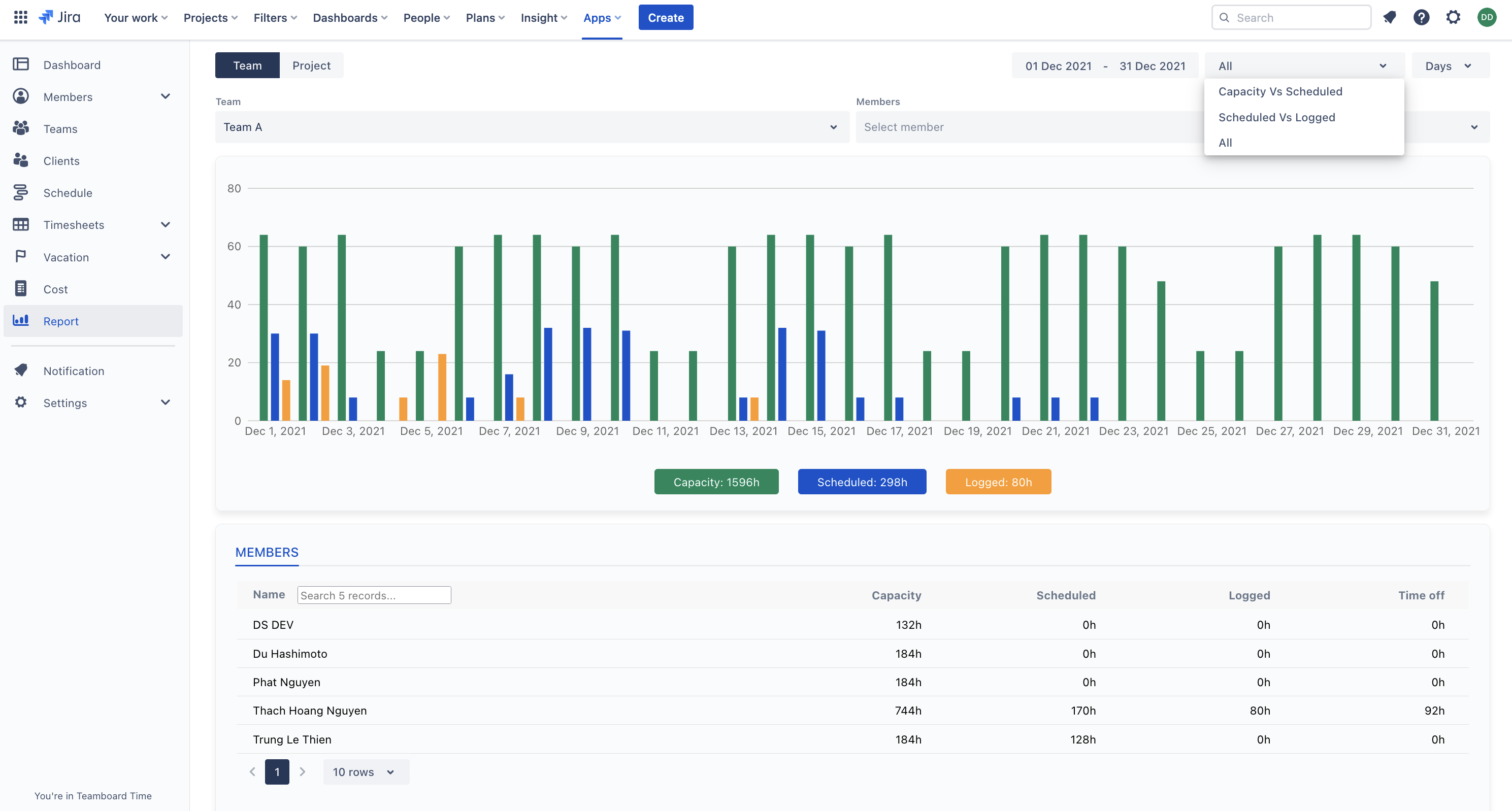
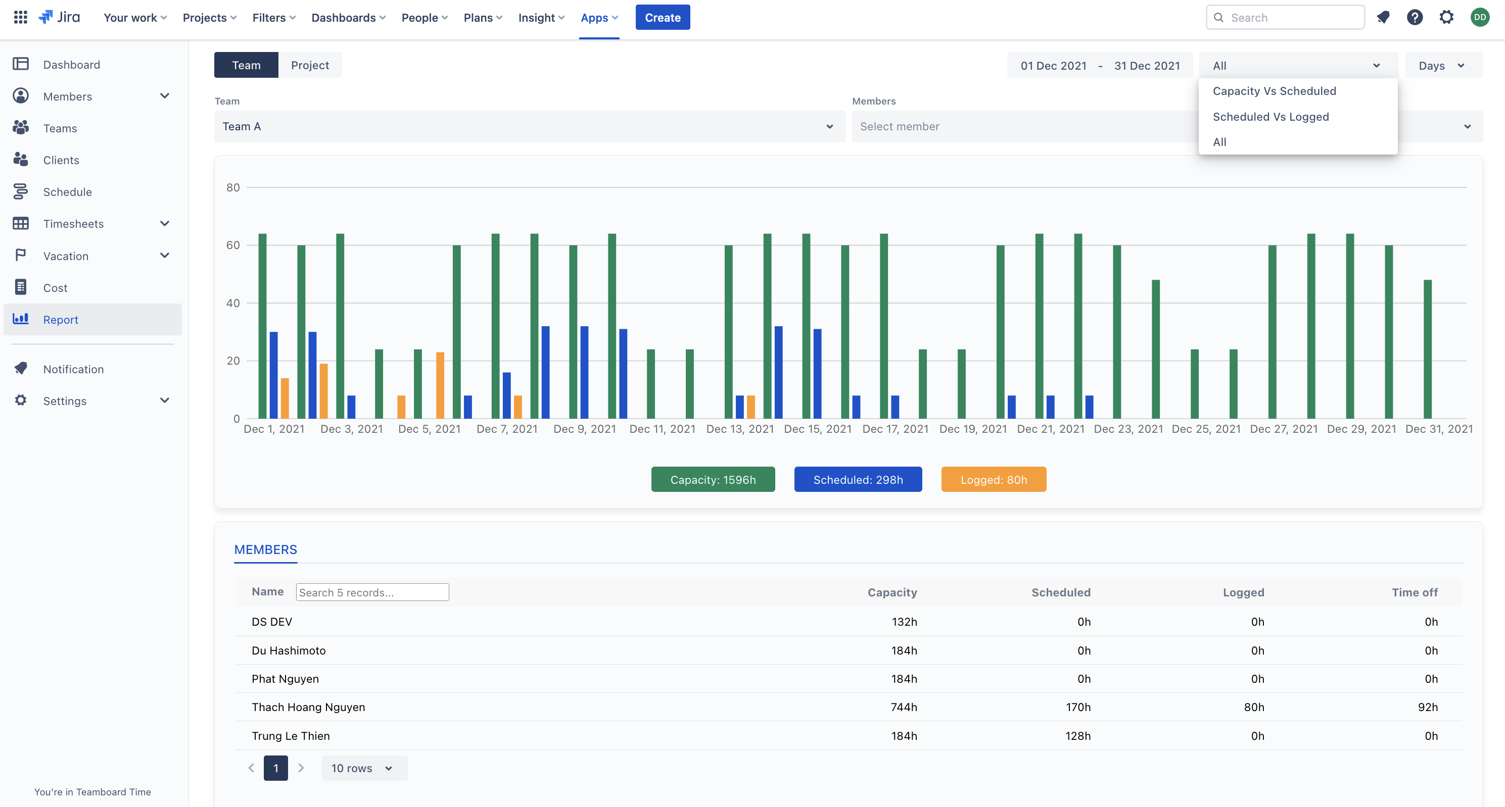
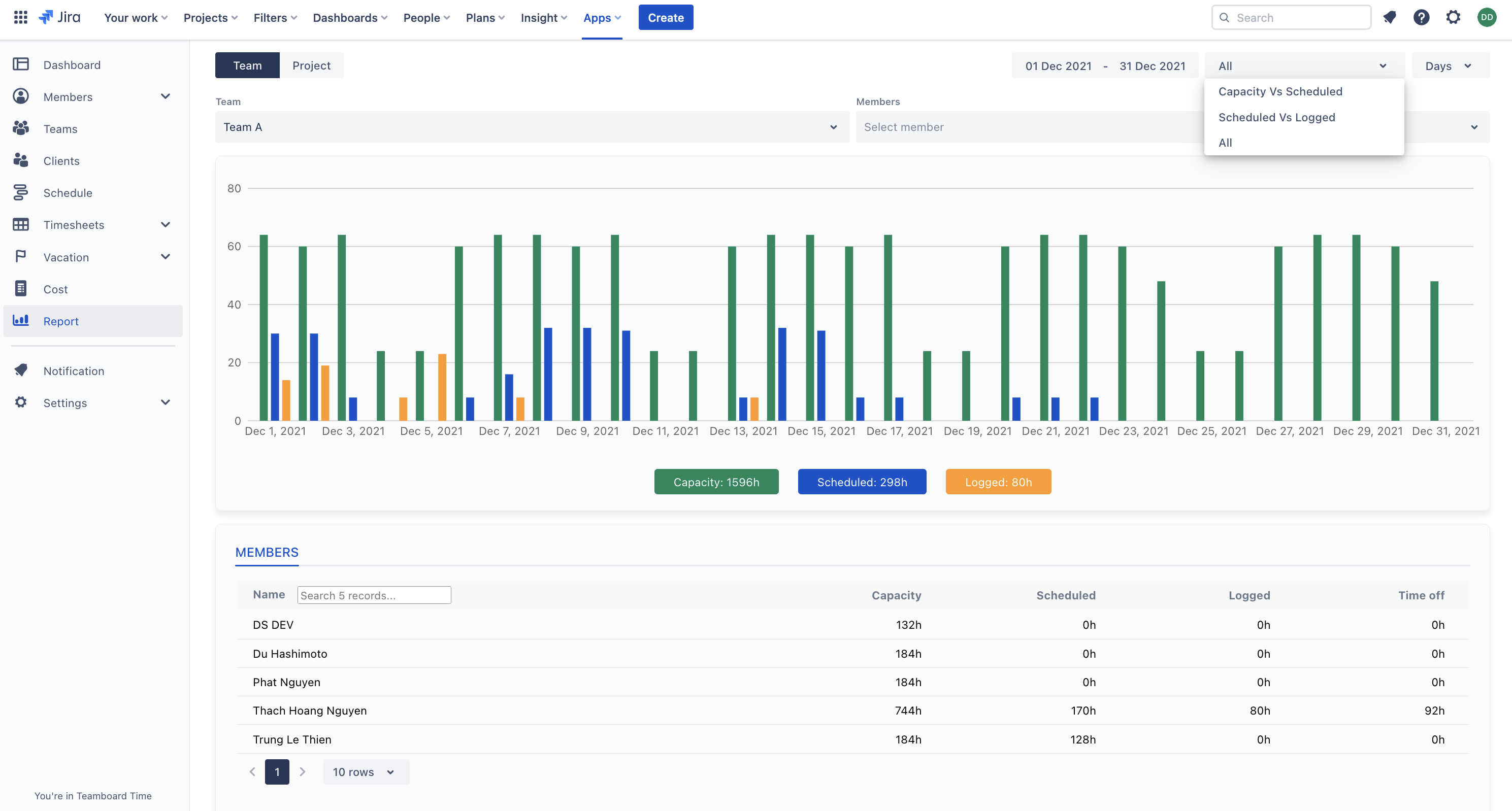
Time reports: Rich and interactive time reports for Team and Project, filter by time range, member, report types (capacity vs scheduled, actual vs scheduled, all time) etc..

Clients management
Create and maintain client info

Plan tasks for Client